日本財団 図書館


 北堀運河におけるCODは、ケース1のシステムを適用しない場合、30日目(7月末)において、10〜11mg/l、60日目(8月末)において10〜11mg/l、90日目(9月末)において9〜10mg/lである。
 ケース4の処理水量3800m3/日、取水放水位置Aの条件でシステムを稼動させた場合、30日目(7月末)で8〜10mg/l、60日目(8月末)で8〜10mg/l、90日目(9月末)で6〜9mg/lである。
 ケース5の処理水量3800m3/日、取水放水位置Bの条件でシステムを稼動させた場合、30日目(7月末)で1〜6mg/l、60日目(8月末)で1〜6mg/l、90日目(9月末)で1〜6mg/lである。
 仮に「水質汚濁に係る環境基準」(環境省)に照らしてみるとケース1(現況)の水質レベルは、全ての時点において基準値を超えるレベルにある。システムを適用した場合では、ケース4ではC類型(環境保全)から基準値を超える範囲にある。ケース5ではA類型からC類型の範囲にあり、基準内のレベルにある。
 次に、以上のCODの計算結果をもとにして、参考として透明度について推定を行った。透明度については水質シミュレーション計算で直接計算することが不可能であるため、図5-55に示す尼崎市の過去の水質データによるCODと透明度の関係から得られた回帰式を用いて推定を行った。
(出典:水質調査結果報告書(第14〜18報)、尼崎市、昭和59〜63年)
図5-55 CODと透明度の関係
 
 CODに対する透明度の回帰式
z1137_02s.jpg
 図5-56〜5-58にケース1、ケース4、ケース5の透明度の分布を示す。
 図5-35,5-36には、システムを適用した場合のケース1(現況)に対する透明度の増加率を合わせて示す。
(拡大画面: 21 KB)
z0138_01.jpg
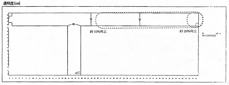
図5-56 透明度の分布(ケース1システムを適用しない場合)
 
(拡大画面: 24 KB)
z0138_02.jpg
図5-57 透明度の分布(ケース4システムを適用した場合)
 
(拡大画面: 26 KB)
z0139_01.jpg
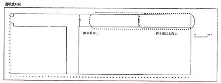
図5-58 透明度の分布(ケース5 システムを適用した場合)
 
 図5-56に示すようにケース1(現況)は約80cmと推定される。
 システムを適用した場合、ケース4においては、図5-57に示すようにケース1(現況)に対して港橋から20mの範囲において約100cmと推定され、約20%程度向上することが予想される。また、港橋から20〜300mの範囲においては90〜100cmと推定され10〜20%程度向上することが予想される。
 ケース5においては、図5-58に示すようにケース1(現況)に対して港橋から150mの範囲において250cm以上と推定され、約3倍以上向上することが予測される。また、港橋から150〜300mの範囲においては160〜250cmと推定され約2〜3倍程度向上することが予想される。
 以上のことからシステムを適用した場合、ケース4とケース5を比較すると、ケース5の方が現状の透明度がより高くなることが予想される。
 また、CODの計算値の経時的な変化から、システム適用によるCODの低下は水門の方向へ広がっていく傾向が見られるため、長期的には透明度も水門の方へ向かって改善されていき北堀運河全体にわたって改善されることが予想される。
 したがって、設定した規模のシステムを処理水量3800m3/日、原水の取水位置及び処理水の放水位置をBとして稼動させることにより、現状の透明度を港橋から150mの範囲で約3倍以上、150〜300mの範囲で約2〜3倍程度向上するものと推定される。








日本財団図書館は、日本財団が運営しています。

  • 日本財団 THE NIPPON FOUNDATION