日本財団 図書館


5.3システムの規模と配置
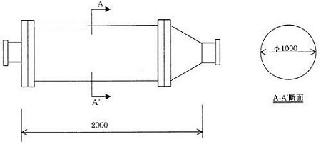
 以上の検討結果より、システムの規模として、装置本体の直径を1m、長さ2mに設定する。
 また、処理水量は3800m3/日に設定する。
図5-59 システムの規模(ろ過装置本体)
 
 システムの配置は、本体を護岸沿いに設置し、原水の取水位置を港橋から約350mの位置に設定し、処理水の放水位置を港橋付近に設定する。
 図5-60に原水の取水位置と処理水の放水位置について示す。
(拡大画面: 237 KB)
z1142_01.jpg
図5-60 システムの原水取水位置及び処理水放水位置
 
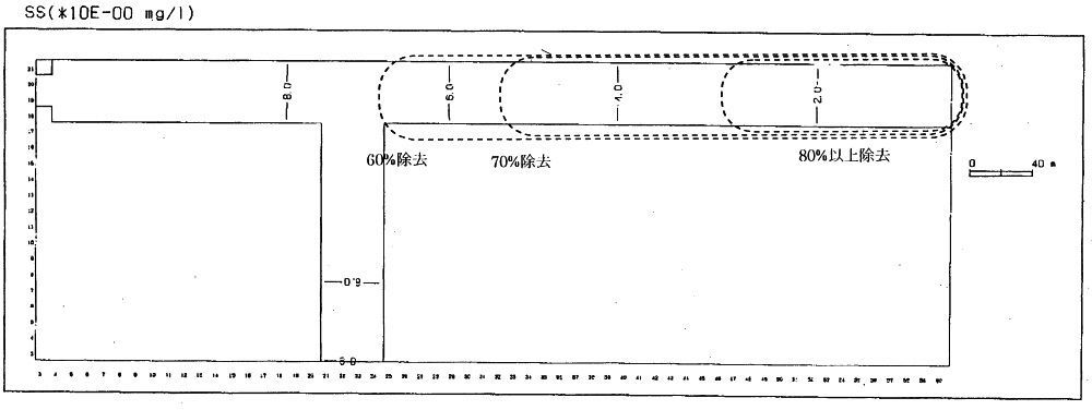
 以上のように設定したシステムを稼働させることにより、前述した水質シミュレーション計算結果から、現状のSSの濃度を港橋から150mの範囲で約80%以上、150〜280mの範囲で約70〜80%、280〜350mの範囲で約60〜70%除去できるものと予測される。(図5-61)
 また、透明度は、港橋から150mの範囲で約3倍以上、150〜300mの範囲で約2〜3倍程度向上することが推定される。(図5-62)
(拡大画面: 40 KB)
z1143_01.jpg
図5-61 設定したシステム適用によるSS濃度の分布
 
(拡大画面: 37 KB)
図5-62 設定したシステム適用による透明度の分布








日本財団図書館は、日本財団が運営しています。

  • 日本財団 THE NIPPON FOUNDATION