日本財団 図書館


(拡大画面: 46 KB)
z0134_02.jpg
図5-52 水質計算結果(COD)(ケース5システムを適用した場合、60日目)
 
(拡大画面: 23 KB)
z0135_01.jpg
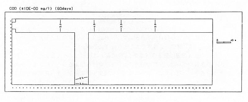
図5-53 水質計算結果(COD)(ケース5システムを適用した場合、90日目)
 
(拡大画面: 46 KB)
z0135_02.jpg
図5-54 水質計算結果(COD)(ケース5システムを適用した場合、90日目)








日本財団図書館は、日本財団が運営しています。

  • 日本財団 THE NIPPON FOUNDATION