日本財団 図書館


 図5-35に示すように、システムを適用した場合、ケース4においては、ケース1(現況)のSSに対して、港橋から30mの範囲において約20%除去され、30〜260mの範囲においては、約15〜20%除去されることが予測される。また、260〜410mの範囲においては約10〜15%除去されることが予測される。
 図5-36に示すようにケース5においては、港橋から150mの範囲において約80%以上除去され、150〜280mの範囲において約70〜80%除去されることが予測される。また、280〜350mの範囲においては約60〜70%除去されることが予測される。
 以上のことからシステムを適用した場合、ケース4とケース5を比較すると、ケース5の方が水域に対するSSの除去効果が高いことが予測される。
 また、計算値の経時的な変化の傾向から、システムの適用によるSSの濃度の低下は水門の方へ広がっていく傾向が見られることから、長期的には北堀運河全体にわたってSSの濃度が低下していくことが予想される。
 したがって、設定した規模のシステムを処理水量3800m3/日、原水の取水位置及び処理水の放水位置をBとして稼動させることにより、現状のSSの濃度を港橋から150mの範囲で約80%以上、150〜280mの範囲で約70〜80%、280〜350mの範囲で約60〜70%除去できるものと予測される。
 図5-37〜5-54にCODの水質計算結果を示す。
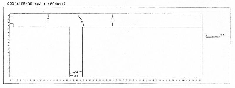
 図5-37〜5-42は、ケース1のシステムを適用しない場合のCODについて、30日目(7月末)、60日目(8月末)、90日目(9月末)の各時点における平面的な濃度の分布を示したものである。
 図5-43〜5-48は、ケース4の処理水量3800m3/日、取水放水位置Aの条件でシステムを稼働させた場合のCODについて、30日目(7月末)、60日目(8月末)、90日目(9月末)の各時点における平面的な濃度の分布を示したものである。
 図5-49〜5-54は、ケース5の処理水量3800m3/日、取水放水位置Bの条件でシステムを稼働させた場合のCODについて、それぞれ30日目(7月末)、60日目(8月末)、90日目(9月末)の各時点における平面的な濃度の分布を示したものである。
(拡大画面: 23 KB)
z0127_01.jpg
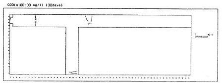
図5-37 水質計算結果(COD)(ケース1システムを適用しない場合、30日目)
 
(拡大画面: 49 KB)
z0127_02.jpg
図5-38 水質計算結果(COD)(ケース1システムを適用しない場合、30日目)
 
(拡大画面: 21 KB)
z0128_01.jpg
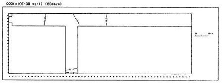
図5-39 水質計算結果(COD)(ケース1システムを適用しない場合、60日目)
 
(拡大画面: 50 KB)
z0128_02.jpg
図5-40 水質計算結果(COD)(ケース1システムを適用しない場合、60日目)
 
(拡大画面: 21 KB)
z0129_01.jpg
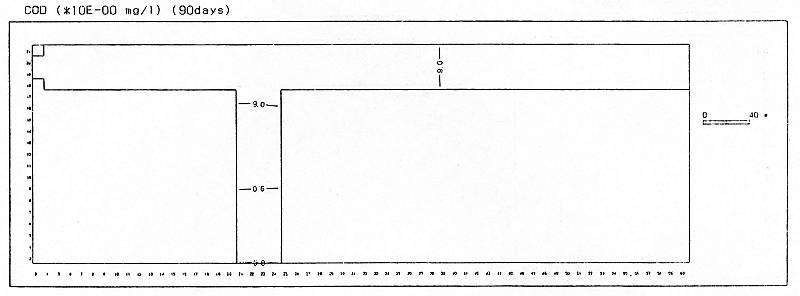
図5-41 水質計算結果(COD)(ケース1システムを適用しない場合、90日目)








日本財団図書館は、日本財団が運営しています。

  • 日本財団 THE NIPPON FOUNDATION