日本財団 図書館


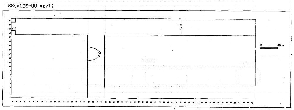
 北堀運河におけるSSは、ケース1のシステムを適用しない場合(現況)、30日目(7月末)において、16〜18mg/l、60日目(8月末)において16〜18mg/l、90日目(9月末)において14〜15mg/lである。
 ケース4の処理水量3800m3/日、取水放水位置Aの条件でシステムを稼動させた場合、30日目(7月末)で12〜16mg/l、60日目(8月末)で12〜16mg/l、90日目(9月末)で10〜14mg/lである。
 ケース1(現況)に対して各時点で若干濃度が低下するが浄化効果としてはそれ程大きな効果は出てこない。
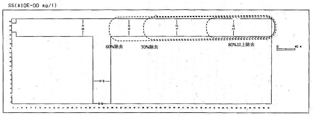
 ケース5の処理水量3800m3/日、取水放水位置Bの条件でシステムを稼動させた場合、30日目(7月末)で1〜9mg/l、60日目(8月末)で1〜9mg/l、90日目(9月末)で1〜9mg/lである。
 ケース1(現況)に対して各時点で比較的顕著な浄化効果が出ている。
 図5-34〜5-36にケース1、ケース4、ケース5のSSの平面的な濃度分布を示す。
 図5-35,5-36には、システムを適用した場合のケース1(現況)に対するSSの除去率を合わせて示す。
(拡大画面: 37 KB)
図5-34 SS濃度の分布(ケース1システムを適用しない場合)
 
(拡大画面: 42 KB)
図5-35 SS濃度の分布(ケース4システムを適用した場合)
 
(拡大画面: 46 KB)
図5-36 SS濃度の分布(ケース5システムを適用した場合)








日本財団図書館は、日本財団が運営しています。

  • 日本財団 THE NIPPON FOUNDATION