日本財団 図書館


(拡大画面: 47 KB)
z0129_02.jpg
図5-42 水質計算結果(COD)(ケース1システムを適用しない場合、90日目)
 
(拡大画面: 21 KB)
z0130_01.jpg
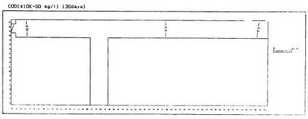
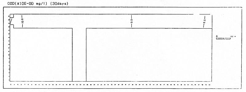
図5-43 水質計算結果(COD)(ケース4システムを適用した場合、30日目)
 
(拡大画面: 45 KB)
z0130_02.jpg
図5-44 水質計算結果(COD)(ケース4システムを適用した場合、30日目)
 
(拡大画面: 21 KB)
z0131_01.jpg
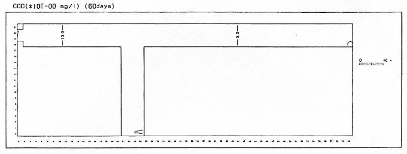
図5-45 水質計算結果(COD)(ケース4システムを適用した場合、60日目)
 
(拡大画面: 47 KB)
z0131_02.jpg
図5-46 水質計算結果(COD)(ケース4システムを適用した場合、60日目)








日本財団図書館は、日本財団が運営しています。

  • 日本財団 THE NIPPON FOUNDATION