日本財団 図書館


(拡大画面: 48 KB)
z0118_02.jpg
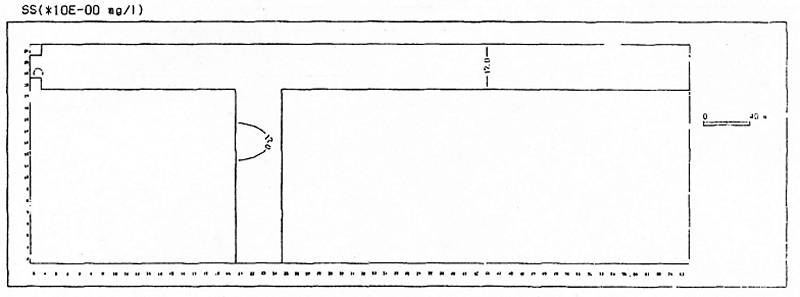
図5-31 水質計算結果(SS)(ケース5システムを適用した場合、60日目)
 
(拡大画面: 20 KB)
z0119_01.jpg
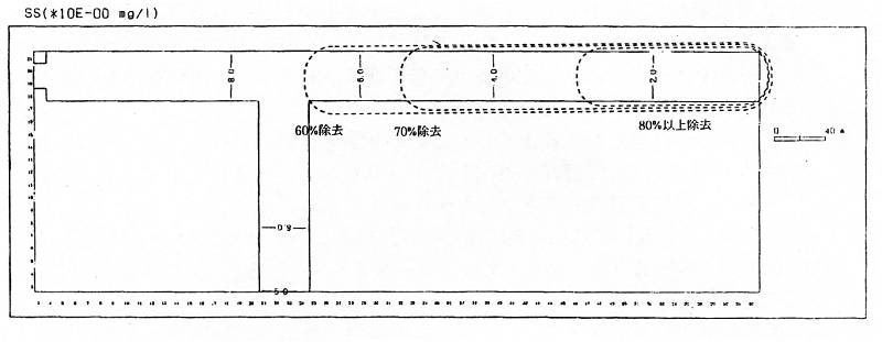
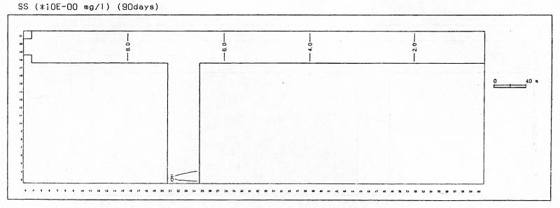
図5-32 水質計算結果(SS)(ケース5システムを適用した場合、90日目)
 
(拡大画面: 52 KB)
z0119_02.jpg
図5-33 水質計算結果(SS)(ケース5システムを適用した場合、90日目)
 
(拡大画面: 20 KB)
z0120_01.jpg
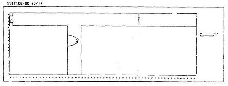
図5-34 SS濃度の分布(ケース1システムを適用しない場合)
 
(拡大画面: 23 KB)
z0120_02.jpg
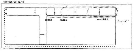
図5-35 SS濃度の分布(ケース4システムを適用した場合)
 
(拡大画面: 26 KB)
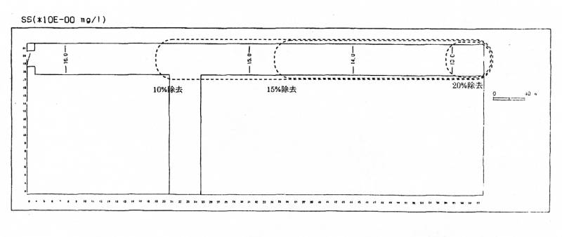
z0121_01.jpg
図5-36 SS濃度の分布(ケース5システムを適用した場合)








日本財団図書館は、日本財団が運営しています。

  • 日本財団 THE NIPPON FOUNDATION